Skip to main content

HCL Sametime Chat on Windows - Metrics Deployment

·757 words·4 mins· loading · loading ·

It’s always good to monitor the usage of any service you deploy. HCL Sametime offers a predefined Grafana Dashboard which helps you gain valuable insights, such as the number of logins and chats at any given time. To enable metrics on HCL Sametime Chat for Windows, there are a few mandatory steps to complete, which I will outline below.

Important: Before following this article, please consult the official HCL Sametime documentation on this topic: Configuring Windows deployment to run Grafana.

Summary
#

  1. Deploy Grafana
  2. Implement Prometheus
  3. Configure Grafana
  4. Embed Grafana Monitoring Dashboard to the HCL Sametime Admin Console

Deploy Grafana
#

Grafana offers a visualization layer that lets us create interactive dashboards from a data source like Prometheus. I will be deploying Grafana on the same server as HCL Sametime Chat for Windows. Therefore, we will download and install Grafana for Windows.

Download Grafana
#

For this installation, I’ve used the MSI package of the 12.3.0 OSS Edition of Grafana.

Download Grafana

Basic Comparison between Grafana OSS and Enterprise Editions

Install Grafana
#

To install Grafana, simply run the Windows Installer. After the installation, check the Windows Services to ensure the Grafana service is running. The name of the Windows service is Grafana.

Implement Prometheus
#

In order to collect and store metrics we want to display in Grafana, we need to install Prometheus.

Download Prometheus
#

Prometheus will be running on the same machine as Grafana. Therefore, I’ve downloaded the 3.5.0 LTS Edition of the Prometheus package for Windows OS.

Download Prometheus

After the download is complete, extract the contents of the Zip file and copy prometheus.exe and promtool.exe to the monitoring folder of the HCL Sametime installation directory. The monitoring folder already contains the prometheus.yml and Windows_Sametime_Dashboard.json files. Leave those files as they are.

Install Prometheus
#

To install Prometheus as a service, we can use NSSM. Open the Command Prompt with administrative rights, navigate to the folder where nssm.exe is located, and run the installation.

Based on my installation, I ran the following commands:

cd "C:\Program Files\GrafanaLabs\nssm-2.24"
nssm.exe install prometheus C:\HCL\Sametime\monitoring\prometheus.exe

After the installation is complete, you should get the following output: Service "prometheus" installed successfully!. The installation should create a Windows service for Prometheus with the name prometheus. Check if the service is created, set it to automatic startup, and start it.

Configure Grafana
#

Now that we have installed the necessary software, we can configure Grafana.

Import the Prometheus Data Source
#

Prometheus should be running on the server. Check that by accessing the following URL locally: http://localhost:9090/targets. You should see three targets, and they should all show the state UP.

Next, open the Grafana browser console to add a new data source. You can do this by navigating to the following URL, local to the server: http://localhost:3000/grafana/connections/add-new-connection

Default Grafana credentials are:

Username: admin
Password: admin

It is highly recommended to change the default password as soon as possible.

In the Connections\Data Sources section, click on Add data source. On this page, search for Prometheus and select it. On the next page, in the Connection Section, add the Prometheus Server URL as follows:

Import Prometheus Data Source

You can leave the other settings as they are and click on the “Save & test” button. After doing so, you should see the output: Successfully queried the Prometheus API..

Now we can import the Dashboard to Grafana. Open the Dashboards section of the Grafana web console, click on New, and then select Import. Simply Upload the dashboard JSON file provided by the Sametime installation. This file resides in the monitoring folder of the Sametime installation(e.g., C:\HCL\Sametime\monitoring\Windows_Sametime_Dashboard.json).

Select the data source we created earlier and click import:

Grafana Import Dashboard

You should now be able to access the newly imported dashboard and see the metrics being updated in real-time.

Embed Grafana Monitoring Dashboard to the HCL Sametime Admin Console
#

After configuring Grafana and successfully querying the metrics data, we can proceed with embedding the Grafana Dashboard into the HCL Sametime Admin console. This allows you to access the Grafana visualization directly through the Sametime Administration Console, which is very convenient.

From this point onward, you should use the official HCL Sametime documentation. The steps needed to embed the Grafana Dashboard into the HCL Sametime admin web console are well documented there. If they change in a new version of Sametime, the article will be updated accordingly: Configuring Windows deployment to run Grafana.

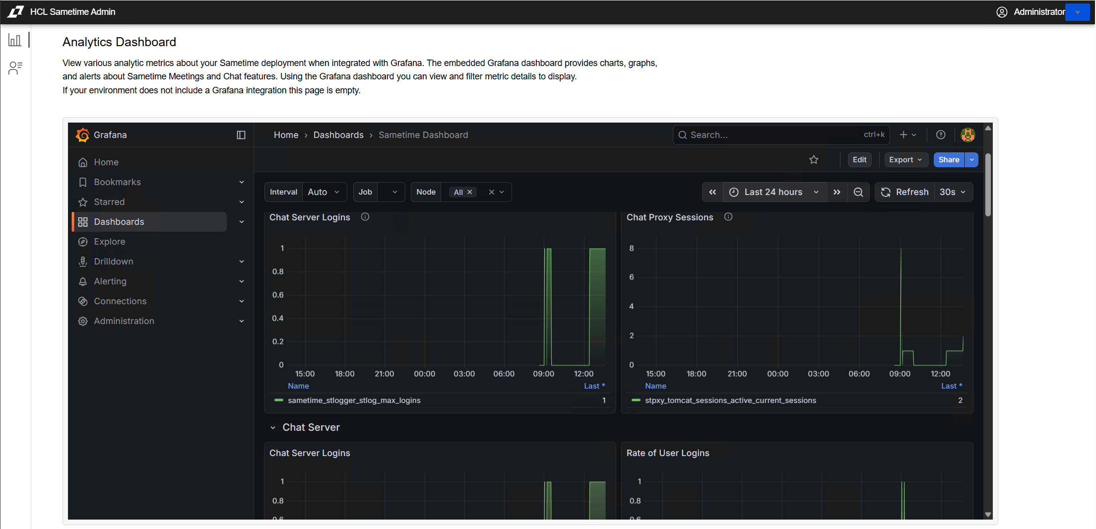
After completing the steps documented in the article above, you will be able to access the visualization data from the Sametime administration console, as shown in the screenshot below:

HCL Sametime Admin console